1: 以下名無しさんに代わりまして管理人がお伝えします 1848/01/24(?)00:00:00 ID:money_soku

2025年04月28日12時38分取得:

fx_0428

nikkei_0428

bitcoin_0428

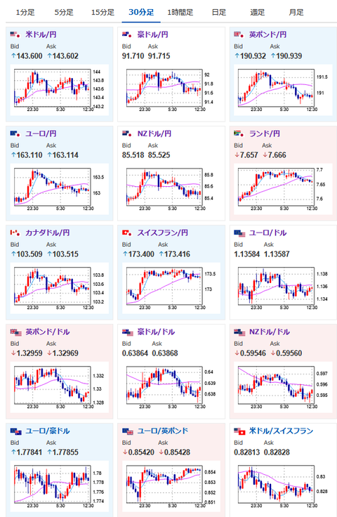
doruen_0419

pair_0428

やる夫今日のポイント:
・金曜日のベッセント氏の発言報道はフェイクであった可能性あり
関連記事:【注目材料】ベッセント氏「円高・ドル安が望ましい」 金曜日22時24分報道

関連記事:【相場】土日のビットコインは特に動き無し トランプコインが急騰 サンデードル円はわずかに円高

・中国が半導体関税の一部を撤回したことに関するコメントもなく、米国の材料待ちの状態

本日のスケジュール(特に重要なイベントは赤字で表示)

19:30 インド)3月インド鉱工業生産(予想:前年同月比3.3%)
21:00 メキシコ)3月メキシコ貿易収支(予想:28.00億ドルの黒字)
21:00 メキシコ)3月メキシコ失業率(季節調整前、予想:2.35%)
22:00 欧)レーン・フィンランド中銀総裁、イベントに参加
前回発言(4月時点):ECB、6月に追加利下げの見通し
22:00 欧)デギンドス欧州中央銀行(ECB)副総裁、講演
カナダ総選挙
南アフリカ(自由の日の振替休日)、休場
1001: 以下名無しさんに代わりまして管理人がお伝えします 1848/01/24(?)00:00:00 ID:money_soku

 お疲れ様ですお。

 金曜日の夜の記事から特に市場に影響を与えそうな変わった材料はなし。
 為替レート、株価共にほぼ横這い圏で推移しているお。
 今のところ次のトランプ氏による材料待ちかなと思っており、経済指標の発表もないため特に書くことなしだお。

pc

やる夫より:ニュース速報TwitterList、情報収集先などの記事だお
やる夫の投資情報収集先あれこれ(2025年04月10日速報twitterlist更新)
管理人のTwitterでも相場に関して出来る限りお答えしますとのこと
xmにて入金額倍増キャンペーンみたいだお

続きを読む
Source: 稼げるまとめ速報

コメントを残す

メールアドレスが公開されることはありません。 が付いている欄は必須項目です