1: 以下名無しさんに代わりまして管理人がお伝えします 1848/01/24(?)00:00:00 ID:money_soku

2025年05月06日18時18分取得:

fx_0506

dau_0406

bitcoin_0506
1001: 以下名無しさんに代わりまして管理人がお伝えします 1848/01/24(?)00:00:00 ID:money_soku

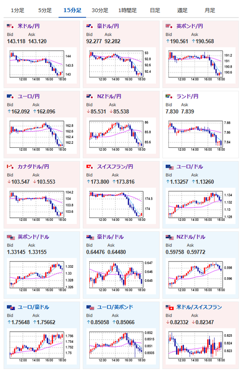
 目立った材料はないけれど、下方向に突き抜けてドル円は143円台前半へ。
 リスク回避で金は急騰しており株価先物も下げ幅を拡大しているお。
 特に何か目立った材料が出ているわけではない様子。

pc

やる夫より:ニュース速報TwitterList、情報収集先などの記事だお
やる夫の投資情報収集先あれこれ(2025年04月10日速報twitterlist更新)
管理人のTwitterでも相場に関して出来る限りお答えしますとのこと

続きを読む
Source: 稼げるまとめ速報

コメントを残す

メールアドレスが公開されることはありません。 が付いている欄は必須項目です