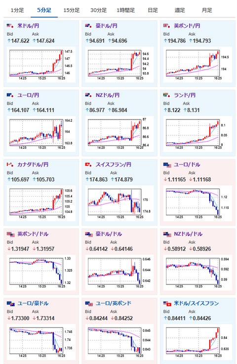
1: 以下名無しさんに代わりまして管理人がお伝えします 1848/01/24(?)00:00:00 ID:money_soku 2025年05月12日16時30分取得: 米、中国製品への関税を145%から30%に引き下げ、90日間https://t.co/7YVo1DtblZ 今回一番大きな材料はこれですね基礎関税10%+フェンタニル関税20%米インフレには影響が出ますが世界経済的には一安心ドル円急騰です後ほど記事にいたします — まねたん (@kasegerumatome) May 12, 2025 1ドル147円突破中国が対米関税を10%に引き下げとも伝わっていますただし90日の期間限定ですので、協議が進まなければ反転していきます — まねたん (@kasegerumatome) May 12, 2025 朝の為替相場記事より:【為替相場】米中貿易協議が著しい進展との発表で一時1ドル146円台前半 リスク選好で金急落 米国薬価引き下げで製薬株安い>僕は円安期待が強まってきたので海外からの商品仕入れ、送金などは早めにやっておいたお。 それにしてもやる夫、商品仕入れのタイミングが完璧すぎますね安く提供できる裏に努力あり凄い事です — まねたん (@kasegerumatome) May 12, 2025 少し前の記事のやる夫発言より:> あくまでCPIが関税の影響で強く出て、雇用も強いという状況に限るけれど、1ドル150円に再度戻す可能性も十分にあると僕は思っているお。 爆上げ 以前こちらの記事でやる夫も言及していた150円可能性も出てきましたね いつになったら1ドル150円に戻るんだよwwwwwwwwhttps://t.co/ziROKEzIkg pic.twitter.com/OAFo3Gbpm8 — まねたん (@kasegerumatome) May 12, 2025 直近の相場の動き: 1001: 以下名無しさんに代わりまして管理人がお伝えします 1848/01/24(?)00:00:00 ID:money_soku キタ━━━━(゚∀゚)━━━━!! ktkr!!! 今回は本当にバッチリ完璧いい感じの爆益だお! 今日は勝利の美酒を飲んでくるおっお! やる夫より:ニュース速報TwitterList、情報収集先などの記事だおやる夫の投資情報収集先あれこれ(2025年04月10日速報twitterlist更新)管理人のTwitterでも相場に関して出来る限りお答えしますとのことxmにて$10500ボーナス、トレコン開催中とのこと 続きを読む Source: 稼げるまとめ速報 投稿ナビゲーション 【悲報】アラサー派遣ワイ、正社員登用のチャンスで頑張った結果 かねてよりキメ○ク三昧と噂されていたレーサム創業者の田中剛さん(60)、ようやく覚醒剤取締法違反の疑いで逮捕される