1: 以下名無しさんに代わりまして管理人がお伝えします 1848/01/24(?)00:00:00 ID:money_soku

2025年05月13日21時35分取得:

fx_0513

dau_0513

bitcoin_0513
1001: 以下名無しさんに代わりまして管理人がお伝えします 1848/01/24(?)00:00:00 ID:money_soku

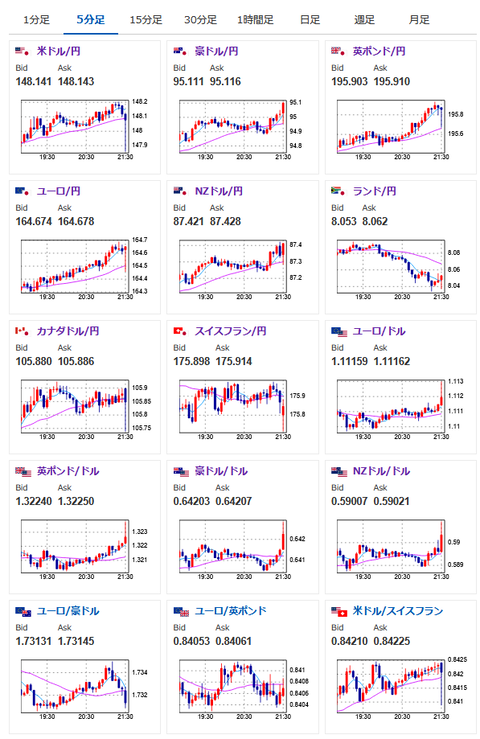
 CPIの中身までは見ていないけれど取り急ぎチャートの動きを記事に。
 前月比が伸び加速、前年比でコアCPIが横這いなのでインフレ収束ができていない印象。
 そのため利下げ期待がさらに後退するのでは?(少なくとも次回は見送り確定)だと思っているお。
 ただドル円の上値は重くエントリーはしにくいかお。

pc

やる夫より:ニュース速報TwitterList、情報収集先などの記事だお
やる夫の投資情報収集先あれこれ(2025年04月10日速報twitterlist更新)
管理人のTwitterでも相場に関して出来る限りお答えしますとのこと
xmにて$10500までボーナス、トレコン開催中とのこと

続きを読む
Source: 稼げるまとめ速報

コメントを残す

メールアドレスが公開されることはありません。 が付いている欄は必須項目です