1: 以下名無しさんに代わりまして管理人がお伝えします 1848/01/24(?)00:00:00 ID:money_soku

2025年06月01日15時09分取得:

fx_0601

dau_0601

bitcoin_0601

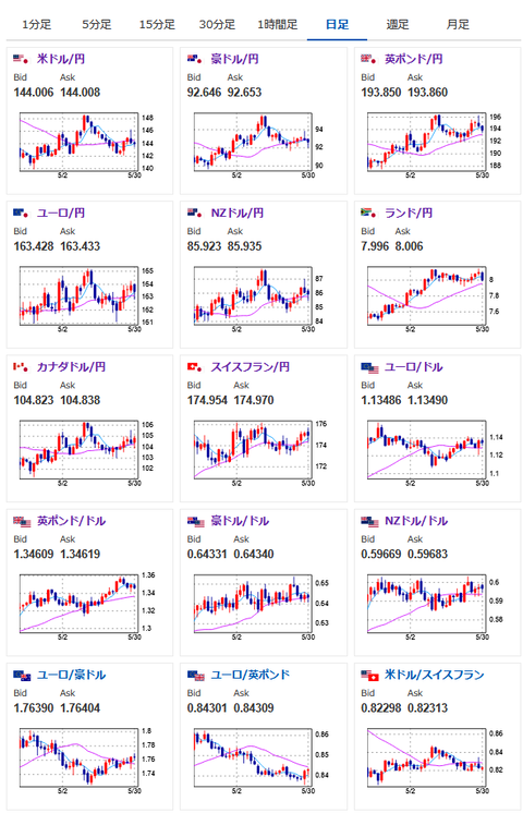
1ドル142.5円→1ドル144.0円で結果は円安
先週のアンケート予想の結果は外れ

doruen_0526

1001: 以下名無しさんに代わりまして管理人がお伝えします 1848/01/24(?)00:00:00 ID:money_soku

 先週はトランプ氏が週明け早朝に対EU関税を延期すると発表したことから、一気に円安でのスタート。
 その後財務省報道、裁判所関税差し止め報道などもあり、ドル円はさらに上値を伸ばす展開で1ドル146円台前半まで。
 ただその後はトランプ政権の反発(控訴)により、裁判所は関税差し止めを一時停止する判断へ。
 クローズ時には1ドル144円付近で着地となったお。

 現在市場クローズ後に鉄鋼関税発表あり。
 EUは対抗措置を示唆しており、週明けの市場に影響が出るかどうかが注目されるお。
 現在サンデードル円はあまり大きな動きなし。
 TACOなのかFAFOなのかの相場となっており、現段階での週末までの予想はかなり難しくなっているお。

pc

やる夫より:ニュース速報TwitterList、情報収集先などの記事だお
やる夫の投資情報収集先あれこれ(2025年04月10日速報twitterlist更新)
管理人のTwitterでも相場に関して出来る限りお答えしますとのこと
xmにて$10500までボーナス、トレコン開催中とのこと

続きを読む
Source: 稼げるまとめ速報

コメントを残す

メールアドレスが公開されることはありません。 が付いている欄は必須項目です