1: 以下名無しさんに代わりまして管理人がお伝えします 1848/01/24(?)00:00:00 ID:money_soku

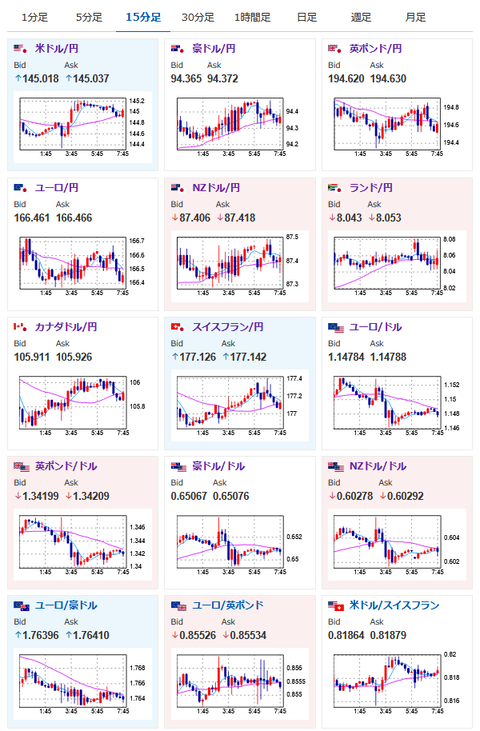
2025年06月19日08時04分取得:

fx_0619

dau_0619

bitcoin_0619

やる夫今日のポイント:
・FOMC、パウエルFRB議長発言より、若干見通しの不確実性軽減。失業率の上昇やインフレリスクに関する記述が削除される
・イラン外務省高官、トランプ氏の早期会談申し入れ受け入れとの報道
・イラン「侵略者に重大な過ちを後悔させ代償を払わせる」
・原油の動きは依然強く、早期停戦となるかは不透明
・トランプ大統領、イラン攻撃計画を承認も命令は保留中、WSJ報道

本日のスケジュール(特に重要なイベントは赤字で表示)

07:45 NZ)1-3月期ニュージーランド(NZ)国内総生産(GDP、予想:前期比0.7%/前年比▲0.8%)
08:50 日)対外対内証券売買契約等の状況(週次・報告機関ベース)
10:30 豪)5月豪雇用統計(予想:失業率4.1%/新規雇用者数2.25万人)
16:30 スイス)スイス国立銀行(中央銀行、SNB)、政策金利発表(予想:0.00%に引き下げ)
赤字の理由:スイスフランに強い影響を与える金融政策及び金利を決定するイベントのため
16:30 欧)ラガルド欧州中央銀行(ECB)総裁、講演
前回発言(2日前):「グローバル・ユーロ」実現の好機
17:00 欧)ノルウェー中銀、政策金利発表(予想:4.50%で据え置き)
17:30 仏)ビルロワドガロー仏中銀総裁、講演
前回発言(1日前):ECB、中東情勢踏まえ機敏な政策運営必要
18:00 欧)4月ユーロ圏建設支出
18:00 独)ナーゲル独連銀総裁、講演
前回発言(3日前):ECB、政策の柔軟性維持すべき 不確実性高い
18:45 欧)デギンドスECB副総裁、講演
前回発言(2日前):ECB、金融緩和の副作用学んだ
20:00 英)英中銀(BOE)、政策金利発表(予想:4.25%で据え置き)
20:00 英)英中銀MPC議事要旨
赤字の理由:ポンドに強い影響が出る可能性あり。金融政策及び金利を決定するイベントのため
20:00 トルコ)トルコ中銀、政策金利発表(予想:46.00%で据え置き)
ポーランド、ブラジル(聖体節)、米国(ジューンティーンス)、休場

1001: 以下名無しさんに代わりまして管理人がお伝えします 1848/01/24(?)00:00:00 ID:money_soku

 おはようございますお。

 FOMC、パウエルFRB議長発言後に少しドル買いの動きあり。
 ただその後は徐々にドルは売り戻されて1ドル145円付近でほぼレンジ範囲内でとどまっているお。
 中東情勢に関しては大規模衝突か、それとも停戦に向けて動くのかは不明。
 イランは対外的には反撃を匂わせる発言を行っているようだけれど、報道ではトランプ大統領との早期会談に向けて動いている様子。
 トランプ大統領もイラン攻撃計画を承認しているとのことで、本日も中東情勢のヘッドラインに注意をしていく必要はありそうだお。

 要人発言ではほとんどの人が数日前に発言あり。
 スタンスが大きく変化することはないと思うので、相場への影響度は低めかなと予想しているお。

 イベントではスイスと英国で政策金利発表あり。
 本日は米国市場がお休みで深夜帯は(中東情勢で大きな変化がなければ)穏やかな1日となる可能性があるお。

pc

やる夫より:ニュース速報TwitterList、情報収集先などの記事だお
やる夫の投資情報収集先あれこれ(2025年04月10日速報twitterlist更新)
管理人のTwitterでも相場に関して出来る限りお答えしますとのこと
xmにて入金倍増キャンペーン開催とのこと

続きを読む
Source: 稼げるまとめ速報

コメントを残す

メールアドレスが公開されることはありません。 が付いている欄は必須項目です