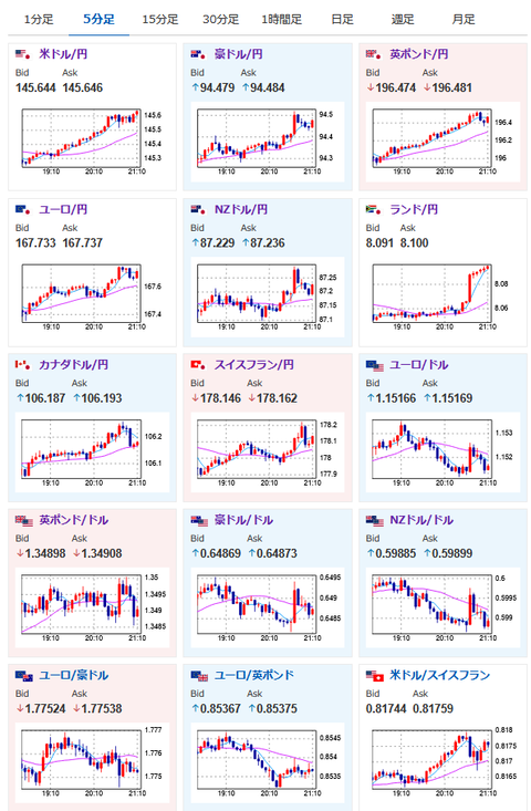
1: 以下名無しさんに代わりまして管理人がお伝えします 1848/01/24(?)00:00:00 ID:money_soku 2025年06月20日21時15分取得: イラン高官、イランがウラン濃縮の制限について議論する用意があるhttps://t.co/Agq8JyRP7h イラン高官や外相は割と停戦を期待している印象ですハメネイ氏の強気の姿勢とは異なりますね — まねたん (@kasegerumatome) June 20, 2025 1001: 以下名無しさんに代わりまして管理人がお伝えします 1848/01/24(?)00:00:00 ID:money_soku 記事のタイトルに書いてある内容により円は非常に弱い動き。 今朝からずっと(多少上下はあったものの)円売りトレンドが続いているお。 リスク選好ムードで株買い、金売り、原油売り、仮想通貨買い。 ただし中東情勢次第なところがあるので、引き続きヘッドラインに注意だお。 やる夫より:ニュース速報TwitterList、情報収集先などの記事だおやる夫の投資情報収集先あれこれ(2025年04月10日速報twitterlist更新)管理人のTwitterでも相場に関して出来る限りお答えしますとのことxmにて入金倍増キャンペーン開催とのこと 続きを読む Source: 稼げるまとめ速報 投稿ナビゲーション 【悲報】小泉進次郎、農業を完全に潰しにかかる 「Fランは不要」財務省が私学助成の見直しを提言