1: 以下名無しさんに代わりまして管理人がお伝えします 1848/01/24(?)00:00:00 ID:money_soku

2025年06月22日17時50分取得:

fx_0622

dau_0622

bitcoin_0622
1001: 以下名無しさんに代わりまして管理人がお伝えします 1848/01/24(?)00:00:00 ID:money_soku

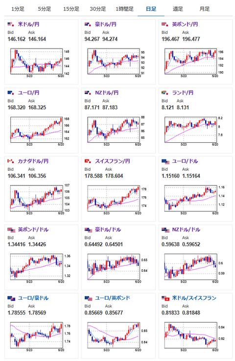
 米国がイランを攻撃したという後、イランがミサイルでイスラエルを攻撃しているという報道もあり。
 衝突は続いており、来週は金や原油価格が大きく動きそうだお。
 ドル円に関してはリスク回避のドル買いなのか、それとも米軍参戦のドル売りなのか、まだ詳細ははっきりせず。
 株価に関しても影響見極め中の動きかなと思うお。
 先週のアンケート予想は円高予想がわずかに多く、結果は1ドル144.1円→146.1円で外れ。
 市場を取り巻く状況が頻繁に変わっているので、適宜予想は修正しつつついていきたいお。

acha

やる夫より:ニュース速報TwitterList、情報収集先などの記事だお
やる夫の投資情報収集先あれこれ(2025年04月10日速報twitterlist更新)
管理人のTwitterでも相場に関して出来る限りお答えしますとのこと
xmにて入金倍増キャンペーン開催とのこと

続きを読む
Source: 稼げるまとめ速報

コメントを残す

メールアドレスが公開されることはありません。 が付いている欄は必須項目です