1: 以下名無しさんに代わりまして管理人がお伝えします 1848/01/24(?)00:00:00 ID:money_soku

2025年06月23日17時16分取得:

fx_0623

dau_0623

bitcoin_0623

1001: 以下名無しさんに代わりまして管理人がお伝えします 1848/01/24(?)00:00:00 ID:money_soku

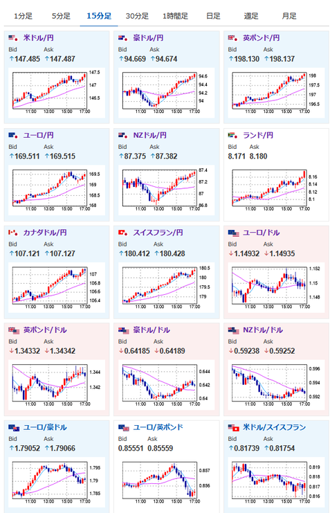
 朝の相場記事から特に変わった材料が出る事もなく、円安トレンド。
 ドルは一時売られる動きがでてはいるのだけれど、それ以上に円が売られる強さのほうが強いお。
 今のところリスク選好でもリスク回避でも円は売られており、このあたりの抵抗を超えられれば1ドル148円乗せが見えているお。

yaruo_warai

やる夫より:ニュース速報TwitterList、情報収集先などの記事だお
やる夫の投資情報収集先あれこれ(2025年04月10日速報twitterlist更新)
管理人のTwitterでも相場に関して出来る限りお答えしますとのこと
xmにて入金倍増キャンペーン開催とのこと

続きを読む
Source: 稼げるまとめ速報

コメントを残す

メールアドレスが公開されることはありません。 が付いている欄は必須項目です