1: 以下名無しさんに代わりまして管理人がお伝えします 1848/01/24(?)00:00:00 ID:money_soku

2025年07月08日09時21分取得:

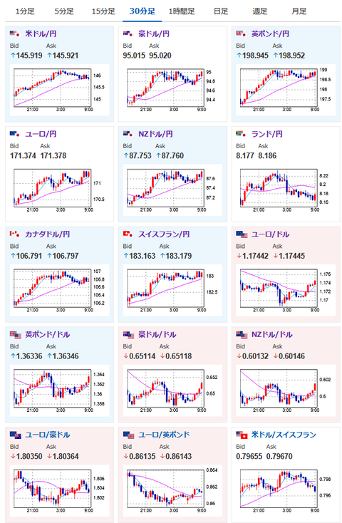
fx_0708

nikkei_0708

bitcoin_0708

やる夫今日のポイント:
・トランプ氏は新たな関税率を発表、自動車や鉄鋼アルミ、パーツなどに「上乗せはなし」(重複しない)
・結果として「延長の必要はない」と言っていた7月9日発動予定の相互関税が延長された形に
・C:。ミ
・市場の反応はリスクオン気味

新たな関税率(ほぼ据え置きか少し引き下げ):

・日本と韓国、マレーシア、カザフスタンに25%の関税
・南アフリカに30%の関税
・ラオス、ミャンマーに40%の関税

本日のスケジュール(特に重要なイベントは赤字で表示):

08:50 日)5月国際収支速報
       経常収支(予想:季節調整前2兆9400億円の黒字/季節調整済2兆5806億円の黒字)
       貿易収支(予想:5172億円の赤字)
10:30 米)6月豪NAB企業景況感指数
13:30 豪)豪準備銀行(RBA)政策金利発表(予想:3.60%に引き下げ)
14:00 日)6月景気ウオッチャー調査(予想:現状判断指数45.0/先行き判断指数45.3)
15:00 独)5月独貿易収支(予想:155億ユーロの黒字)
15:45 仏)5月仏貿易収支(予想:82.50億ユーロの赤字)
15:45 仏)5月仏経常収支
21:00 ブラジル)5月ブラジル小売売上高(予想:前年同月比2.5%)
23:00 カナダ)6月カナダIvey購買部協会景気指数
23:00 独)ナーゲル独連銀総裁、講演
前回発言(1日前): 将来に対する慎重な楽観主義の根拠がある
26:00 米)米財務省、3年債入札
28:00 米)5月米消費者信用残高(予想:110.0億ドル)

1001: 以下名無しさんに代わりまして管理人がお伝えします 1848/01/24(?)00:00:00 ID:money_soku

 おはようございますお。

 昨日は新たな関税率が発表されたお。
 ただ日本への関税率はほぼ変化せず、実質的には7月9日を期限としていた相互関税発動が8月1日に延期された形に。
 やはりTACOだったとの思惑もあってかドル円は円安気味、日経平均も上昇しているお。
 引き続き8月1日まで交渉(?)をしつつ他国の出方を探っていく展開になるのかなと。
 次の注目は米CPIや日CPIあたりになるのかなと思っているお。

pc

続きを読む
Source: 稼げるまとめ速報

コメントを残す

メールアドレスが公開されることはありません。 が付いている欄は必須項目です