1: 以下名無しさんに代わりまして管理人がお伝えします 1848/01/24(?)00:00:00 ID:money_soku

2025年07月10日15時49分取得:

fx_0710

nikkei_0710

bitcoin_0710

1001: 以下名無しさんに代わりまして管理人がお伝えします 1848/01/24(?)00:00:00 ID:money_soku

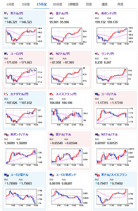
 ひとまず朝にあった円買いの動きは落ち着いたようで146円台前半の動きに。
 欧州市場でもこの動きが続くのかはまだ微妙。
 一旦本日高値なので確定する動きが出るかもだお。

pc

続きを読む
Source: 稼げるまとめ速報

コメントを残す

メールアドレスが公開されることはありません。 が付いている欄は必須項目です