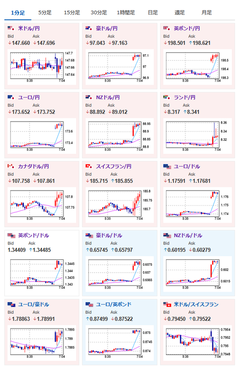
1: 以下名無しさんに代わりまして管理人がお伝えします 1848/01/24(?)00:00:00 ID:money_soku 2025年07月28日07時17分取得: 管理人よりお知らせ: 前回のアンケート記事、やる夫が「先週のオープン時は1ドル148.8円→クローズ時は147.6円、円安予想多数で結果は残念ながら外れ」と書いてあるんですが、なぜか「当たった時だけそのように見せている悪質サイト」という書き込みがありましたねログ取っておきます続くようなら対応します — まねたん (@kasegerumatome) July 27, 2025 やる夫今日のポイント:・米欧合意は日米合意と似たような内容に・ユーロ跳ねる、他通貨も全体的に円安寄り・ビットコインも最高値を目指せる流れ・今週はイベント多数のため、流れの変化が増える可能性あり 本日のスケジュール(特に重要なイベントは赤字で表示): 16:30 欧)エスクリバ・スペイン中銀総裁、講演 19:30 インド)6月インド鉱工業生産(予想:前年同月比2.2%) 21:00 メキシコ)6月メキシコ失業率(季節調整前) 21:00 メキシコ)6月メキシコ貿易収支 24:30 米)米財務省、2年債入札 26:00 米)米財務省、5年債入札 米中閣僚級貿易協議(29日まで、スウェーデン) 1001: 以下名無しさんに代わりまして管理人がお伝えします 1848/01/24(?)00:00:00 ID:money_soku おはようございますお。 週明けは日曜日にでた欧米合意報道の影響でユーロ上昇。 一旦1ユーロ173円台後半まで跳ねた後は少し垂れて横這いに。 ただ今週も米国と合意が進むにつれて円売りの動きは続いていくと見ているお。 アンケート予想でも円安予想が多め。 ただ今週は主要企業決算、各国の中央銀行の政策金利発表に米雇用統計まであるので、材料による流れの変化にはそれぞれ注意をしていきたいお。 続きを読む Source: 稼げるまとめ速報 投稿ナビゲーション お前ら財布二つ折りと長財布どっち使ってる? 古代の税制で租庸調ってあるじゃん?