1: 以下名無しさんに代わりまして管理人がお伝えします 1848/01/24(?)00:00:00 ID:money_soku

2025年07月31日07時31分取得:

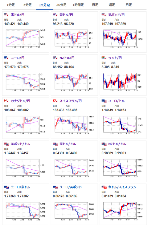
fx_0731

dau_0731

bitcoin_0731

やる夫今日のポイント:
・強いADP、GDP、利下げハト派なパウエル氏記者会見によりドル買い、1ドル149円台半ば
・本日は日銀政策決定会合、植田日銀総裁会見、PCEデフレーターなどあり
・影響力の強いイベントのため、出て来る内容次第で1ドル150円台の可能性あり(過信は禁物、植田総裁が利上げ言及、PCEデフレーターが市場予想を下回るなどした場合は反転可能性)

FOMC終了後の相場記事はこちら:
【相場】パウエル氏記者会見により9月FOMCでの利下げ期待後退 1ドル149円台しっかり乗せ ドル買いの動き続く

植田日銀総裁会見Liveはこちら:
https://www.youtube.com/watch?v=Zd7U19_sb8Q

本日のスケジュール(特に重要なイベントは赤字で表示):

08:50 日)6月鉱工業生産速報(予想:前月比▲0.8%/前年比1.3%)
08:50 日)6月商業販売統計速報(小売業販売額、予想:前年比1.8%)
08:50 日)対外対内証券売買契約等の状況(週次・報告機関ベース)
10:30 中)7月中国製造業購買担当者景気指数(PMI、予想:49.7)
10:30 豪)4-6月期豪輸入物価指数(予想:前期比▲0.4%)
10:30 豪)6月豪住宅建設許可件数(予想:前月比1.8%)
10:30 豪)6月豪小売売上高(予想:前月比0.4%)
11時30分頃~12時30分頃) 日)日銀金融政策決定会合、終了後政策金利発表(予想:0.50%で据え置き)、経済・物価情勢の展望(7月、基本的見解)
14:00 日)6月新設住宅着工戸数(予想:前年比▲16.4%)
14:00 日)7月消費動向調査(消費者態度指数 一般世帯、予想:35.0)
15:00 独)6月独輸入物価指数(予想:前月比▲0.2%/前年比▲1.6%)
15:30 スイス)6月スイス小売売上高
15:30 日)植田和男日銀総裁、定例記者会見
前回発言(7月時点):利上げ判断には一層の情報必要

15:45 仏)7月仏消費者物価指数(CPI)速報値(予想:前月比0.2%/前年比1.0%)
15:45 仏)6月仏卸売物価指数(PPI)
16:00 トルコ)6月トルコ貿易収支(予想:82.0億ドルの赤字)
16:55 独)7月独雇用統計(予想:失業率6.3%/失業者数変化1.50万人)
17:30 香)4-6月期香港域内総生産(GDP)速報値(予想:前期比0.1%/前年比2.8%)
18:00 欧)6月ユーロ圏失業率(予想:6.3%)
18:30 南ア)6月南アフリカ卸売物価指数(PPI、予想:前月比0.2%/前年比0.6%)

19:00 日)外国為替平衡操作の実施状況(介入実績)

20:30 米)7月米企業の人員削減数(チャレンジャー・グレイ・アンド・クリスマス社調べ)
21:00 南ア)6月南アフリカ貿易収支(予想:252億ランドの黒字)
21:00 独)7月独CPI速報値(予想:前月比0.2%/前年比2.0%)
21:30 カナダ)5月カナダGDP(予想:前月比▲0.1%/前年比1.1%)
21:30 米)4-6月期米雇用コスト指数(予想:前期比0.8%)
21:30 米)6月米個人消費支出(PCE、予想:前月比0.4%)
      6月米個人所得(予想:前月比0.2%)
      6月米PCEデフレーター(予想:前年比2.5%)
      6月米PCEコアデフレーター(予想:前月比0.3%/前年比2.7%)
21:30 米)前週分の米新規失業保険申請件数/失業保険継続受給者数(予想:22.3万件/195.3万人)
22:00 南ア)南アフリカ準備銀行(SARB)、政策金利発表(予想:7.00%に引き下げ)
22:45 米)7月米シカゴ購買部協会景気指数(予想:42.0)
1001: 以下名無しさんに代わりまして管理人がお伝えします 1848/01/24(?)00:00:00 ID:money_soku

 おはようございますお。

 本日もイベント盛り沢山で大きな動きが期待できそうだお。
 昨日の米経済指標やFOMCの中身に関しては上記の記事で書いたので割愛で。
 個人的には昨日の為替相場記事でも書いたように、長期目線でドル買いの動き。
 ただし影響力の大きいイベントにはそれぞれ注意が必要だと思っているお。

 ユーロに関しては見込みが外れており、ドル買いに伴ってユーロ売りの動きへ。
 米欧合意に関してもあまり良くない評価が多く見られるお。

pc

続きを読む
Source: 稼げるまとめ速報

コメントを残す

メールアドレスが公開されることはありません。 が付いている欄は必須項目です