1: 以下名無しさんに代わりまして管理人がお伝えします 1848/01/24(?)00:00:00 ID:money_soku

2025年08月25日11時15分取得:

fx_0825

nikkei_0825

bitcoin_0825

doruen_0825

pair_0825

やる夫今日のポイント:
・ジャクソンホールのパウエル氏、植田氏の発言を見て週明けは円安でのスタート
・9月FOMCでの利下げ期待は87%程で先週末より少し上昇
ソース:https://www.cmegroup.com/ja/markets/interest-rates/cme-fedwatch-tool.html
・週末には米PCEデフレーターあり

本日のスケジュール(特に重要なイベントは赤字で表示)

14:00 日)6月景気動向指数改定値
14:00 シンガポール)7月シンガポール消費者物価指数(CPI、予想:前年比0.8%)
17:00 独)8月独Ifo企業景況感指数(予想:88.8)
23:00 米)7月米新築住宅販売件数(予想:前月比0.5%/63.0万件)
28:15 米)ローガン米ダラス連銀総裁(投票権無し)、講演
前回発言(7月時点):金利を当面据え置く必要性
英国(サマーバンクホリデー)、休場
1001: 以下名無しさんに代わりまして管理人がお伝えします 1848/01/24(?)00:00:00 ID:money_soku

 お疲れ様ですお。

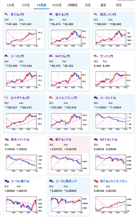
 週明けは先週のアンケート記事でも書いた通りの円安の動き。
 ただこれが週末まで続くかどうかは不明。
 今週の材料次第となっているお。
 本日まずは米新築住宅販売件数、そして次期FRB議長候補となっているローガン・ダラス連銀総裁の発言だお。

pc

document.getElementById(‘kznott2frame’).onload = function() {
try {
const contentHeight = this.contentWindow.document.body.scrollHeight;
this.height = contentHeight;
} catch (e) {
console.error(“error”);
}
};

続きを読む
Source: 稼げるまとめ速報

コメントを残す

メールアドレスが公開されることはありません。 が付いている欄は必須項目です