1: 以下名無しさんに代わりまして管理人がお伝えします 1848/01/24(?)00:00:00 ID:money_soku

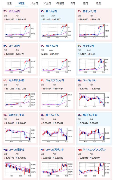
2025年09月08日07時42分取得:

fx_0908

nikkei_0908
bitcoin_0908

doruen_0908

pair_0908

やる夫今日のポイント:
・石破氏辞任報道で緩和期待が一気に上昇
・ドル円は148円台半ばと1円近く円安へ
・日銀は利上げできず、米国はインフレ懸念で利下げが厳しい(一度はやると思う)という見込みは維持
・長期的にまだまだ円安が続くと予想
・米利下げ期待で今週は金も強そう

本日のスケジュール(特に重要なイベントは赤字で表示):

08:50 日)4-6月期実質国内総生産(GDP)改定値(予想:前期比0.3%/前期比年率1.0%)
08:50 日) 7月国際収支速報
       経常収支(予想:季節調整前3兆3660億円の黒字/季節調整済2兆5805億円の黒字)
       貿易収支(予想:580億円の黒字)
14:00 日)8月景気ウオッチャー調査(予想:現状判断指数45.6/先行き判断指数47.5)
未定 中)8月中国貿易収支(予想:993.0億ドルの黒字)
15:00 独)7月独鉱工業生産(予想:前月比1.0%/前年同月比▲0.3%)
15:00 独)7月独貿易収支(予想:155億ユーロの黒字)
25:30 仏)ビルロワドガロー仏中銀総裁、講演
29:00 米)7月米消費者信用残高(予想:100.0億ドル)
1001: 以下名無しさんに代わりまして管理人がお伝えします 1848/01/24(?)00:00:00 ID:money_soku

 おはようございますお!

 特にいう事はなく、日曜日のアンケート記事に書いた通り。
 石破氏辞任で圧倒的な円安の動きだお。
 米国の利下げは懸念材料ではあるけれど、現在のインフレを見ている限り大幅利下げは厳しいのでは。
 今週も僕は円安かつ金高予想だお。

> 石破氏辞任報道が米利下げ報道の圧力に打ち勝つと予想しているので、来週も円安予想だお!
関連記事:【相場】石破氏、辞任を正式表明 来週のドル円はどうなる?

aahub_20250822030007

document.getElementById(‘kznott2frame’).onload = function() {
try {
const contentHeight = this.contentWindow.document.body.scrollHeight;
this.height = contentHeight;
} catch (e) {
console.error(“error”);
}
};

続きを読む
Source: 稼げるまとめ速報

コメントを残す

メールアドレスが公開されることはありません。 が付いている欄は必須項目です