1: 以下名無しさんに代わりまして管理人がお伝えします 1848/01/24(?)00:00:00 ID:money_soku

2025年09月06日18時50分取得:

fx_0908

nikkei_0908

bitcoin_0908

1001: 以下名無しさんに代わりまして管理人がお伝えします 1848/01/24(?)00:00:00 ID:money_soku

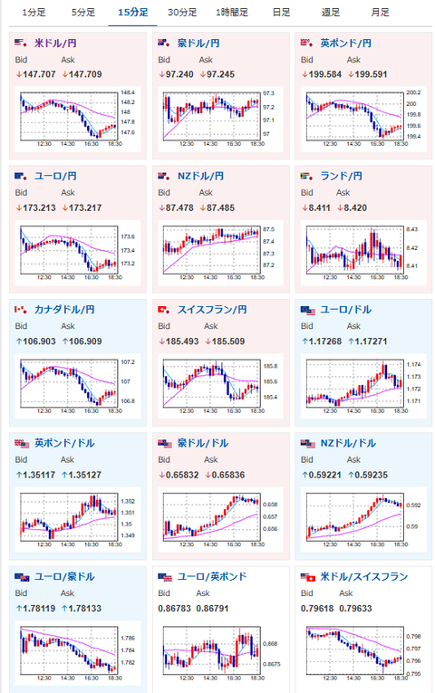
 ドル円は朝の伸び幅を縮小し、現在は147円台後半。
 そろそろ下げ止まるかな?といったところ。
 そして金が凄まじく強いので、こっちは追いかけ続けているお!

pc

 

document.getElementById(‘kznott2frame’).onload = function() {
try {
const contentHeight = this.contentWindow.document.body.scrollHeight;
this.height = contentHeight;
} catch (e) {
console.error(“error”);
}
};

続きを読む
Source: 稼げるまとめ速報

コメントを残す

メールアドレスが公開されることはありません。 が付いている欄は必須項目です