1: 以下名無しさんに代わりまして管理人がお伝えします 1848/01/24(?)00:00:00 ID:money_soku

2025年09月11日23時45分取得:

fx_0911

dau_0911

bitcoin_0911
1001: 以下名無しさんに代わりまして管理人がお伝えします 1848/01/24(?)00:00:00 ID:money_soku

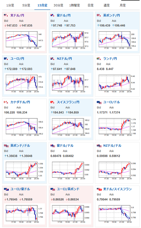
 物価は利下げを否定するものだけれど、失業保険がかなり大きな悪化あり。
 米国はさらに利下げ期待が上昇でドル円は147円台前半だお。
 なおCPI発表直後は148円台にものせていたお。

acha

document.getElementById(‘kznott2frame’).onload = function() {
try {
const contentHeight = this.contentWindow.document.body.scrollHeight;
this.height = contentHeight;
} catch (e) {
console.error(“error”);
}
};

続きを読む
Source: 稼げるまとめ速報

コメントを残す

メールアドレスが公開されることはありません。 が付いている欄は必須項目です