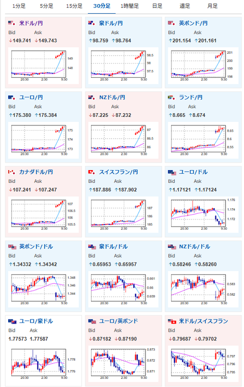
1: 以下名無しさんに代わりまして管理人がお伝えします 1848/01/24(?)00:00:00 ID:money_soku 2025年10月06日09時33分取得: やる夫今日のポイント:・高市勝利のご祝儀相場・引き続き円安、株高、金高、仮想通貨高を予想先週のアンケート記事はこちら:【相場・アンケートあり】高市氏総裁就任、米政府閉鎖及び利下げ圧で綱引きか 来週のドル円はどうなる? 本日のスケジュール(特に重要なイベントは赤字で表示):前回発言は、直近であれば大きくスタンスが変更される可能性は低いため影響度低久しぶりの発言、スタンスの変化、中央銀行への影響力などがある場合、相場への影響大 14:00 日)日銀地域経済報告(さくらレポート) 16:00 スイス)9月スイス失業率(季節調整前、予想:2.8%) 16:30 欧)デギンドス欧州中央銀行(ECB)副総裁、講演前回発言(10月時点):銀行資本バッファー削減提案へ 小規模銀行向けに規制簡素化 17:00 欧)レーンECB専務理事兼チーフ・エコノミスト、講演前回発言(9月時点):インフレは上下とも大きなリスク見られないと指摘 17:30 英)9月英建設業購買担当者景気指数(PMI、予想:46.0) 18:00 欧)8月ユーロ圏小売売上高(予想:前月比0.1%/前年比1.3%) 7日02:00 欧)ラガルドECB総裁、講演前回発言(10月時点):ノンバンク規制強化を-金利巡り多くを実施し「良い状況」 7日03:30 英)ベイリー英中銀(BOE)総裁、講演前回発言(2日前):規制システムは拡大する課題に直面 7日03:00 ブラジル)9月ブラジル貿易収支(予想:26.50億ドルの黒字) 7日06:00 米)シュミッド米カンザスシティー連銀総裁、講演(投票権あり)前回発言(9月時点):追加利下げに慎重-現行政策「適切」 中国(国慶節)、韓国(秋夕)、休場 豪州は5日から夏時間に移行済み 1001: 以下名無しさんに代わりまして管理人がお伝えします 1848/01/24(?)00:00:00 ID:money_soku 全体的にキタ━━━━(゚∀゚)━━━━!! 昨日の相場記事の予想通りで高市氏勝利の動きが出ているお! やる夫より:現在漫画の超お得セール開催中!是非是非に~! 【プライム感謝祭先行セール】お買い物で最大10%ポイント還元【最大11月のKindle本購入が+5%ポイント還元(最大3500pt)】Kindle本のポイントアップチャンス(10/31まで・対象者限定)【最大10000pt還元】Amazonプライム感謝祭 ポイントアップキャンペーン(10/10まで) 【50%ポイント還元】集英社 秋マン!!2025 青年マンガセール(10/6まで) 【最大10冊で+10%ポイント還元】Kindle本まとめ買いキャンペーン(10/9まで) document.getElementById(‘kznott2frame’).onload = function() { try { const contentHeight = this.contentWindow.document.body.scrollHeight; this.height = contentHeight; } catch (e) { console.error(“error”); } }; 続きを読む Source: 稼げるまとめ速報 投稿ナビゲーション 【速報】相模トラフ大地震、ガチできそう プリウス「コミコミで420万します」←こいつが大衆車気取ってる理由