1: 以下名無しさんに代わりまして管理人がお伝えします 1848/01/24(?)00:00:00 ID:money_soku

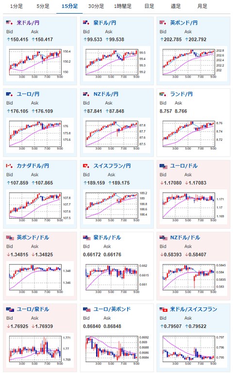
2025年10月07日09時06分取得:

fx_1007

nikkei_1007

bitcoin_1007

やる夫今日のポイント:
・昨日の相場記事にも書いた通りで円安、株高、金高、仮想通貨高を予想
・管理人の予想、金4000ドルは本日にも到達見込み、年内4200~4500ドル可能性も
関連記事:【議題】高市氏のご祝儀相場は明日も続くのか?

今日の予想:
・特に変わりなし、ご祝儀相場追いかけ
・ただし自民役員人事にて緊縮財政的な意見が出た場合は注意が必要

本日のスケジュール(特に重要なイベントは赤字で表示):
前回発言は、直近であれば大きくスタンスが変更される可能性は低いため影響度低
久しぶりの発言、スタンスの変化、中央銀行への影響力などがある場合、相場への影響大

08:30 豪)10月豪ウエストパック消費者信頼感指数
08:30 日)8月家計調査(消費支出、予想:前年比1.2%)
08:50 日)9月外貨準備高
14:00 日)8月景気動向指数速報値(予想:先行107.1/一致113.1)
15:00 独)8月独製造業新規受注(予想:前月比1.2%/前年同月比3.1%)
15:45 仏)8月仏貿易収支
15:45 仏)8月仏経常収支
21:30 カナダ)8月カナダ貿易収支(予想:56.0億カナダドルの赤字)
23:00 カナダ)9月カナダIvey購買部協会景気指数
23:00 米)ボスティック米アトランタ連銀総裁、講演(投票権なし)
前回発言(9月時点):インフレは2028年まで2%に戻らないだろう
23:05 米)ボウマン米連邦準備理事会(FRB)副議長、あいさつ
前回発言(9月時点):雇用の悪化に懸念 「断固たる利下げ必要」
23:30 米)ミランFRB理事、講演
やる夫より:無茶な要求が出てくるかもしれないので注意
8日00:30 米)カシュカリ米ミネアポリス連銀総裁、講演(投票権なし)
前回発言(9月時点):年内あと2回の米利下げを想定
8日01:00 独)ナーゲル独連銀総裁、講演
前回発言(9月時点):ECB追加利下げに警鐘、物価安定損なう恐れ
8日01:10 欧)ラガルド欧州中央銀行(ECB)総裁、講演
前回発言(直近):インフレは目標付近で推移、来年は景気持ち直し
8日02:00 米)米財務省、3年債入札
8日04:00 米)8月米消費者信用残高(予想:140.0億ドル)
中国(国慶節)、香港(中秋節の翌日)、韓国(秋夕)、休場

1001: 以下名無しさんに代わりまして管理人がお伝えします 1848/01/24(?)00:00:00 ID:money_soku

 おはようございますお。

 特に昨日の予想から変わりなく本日もご祝儀相場継続。
 引き続きどんどん追いかけていくお。
 ただし午後に(恐らく)予定されている自民役員人事と、夜に予定されているミラン氏の発言には要注意。
 多分自民役員人事はそこまでサプライズは出ないと思っているけれど、ミラン氏は無茶なことを言う可能性もあるので意識しているお。(FRBの活動を無理やり変更するものでなければ影響度は低めと予想)

aahub_20250822030007

やる夫より:
プライム感謝祭開催中!
ボロネーゼが1個200円切り、牛めしの具も実質169円と激安だお!
【激安】Amazonプライム感謝祭スタート 青の洞窟ボロネーゼ、松屋牛めしの具が圧倒的に安い

document.getElementById(‘kznott2frame’).onload = function() {
try {
const contentHeight = this.contentWindow.document.body.scrollHeight;
this.height = contentHeight;
} catch (e) {
console.error(“error”);
}
};

続きを読む
Source: 稼げるまとめ速報

コメントを残す

メールアドレスが公開されることはありません。 が付いている欄は必須項目です