1: 以下名無しさんに代わりまして管理人がお伝えします 1848/01/24(?)00:00:00 ID:money_soku

2025年10月16日13時55分取得:

fx_1016

nikkei_1016

bitcoin_1016

やる夫今日のポイント:
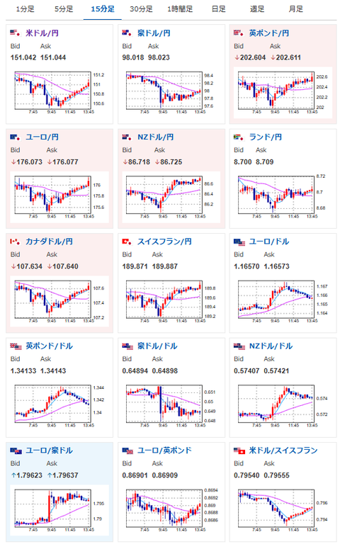
・田村日銀審議委員の発言は相変わらず超タカ派で利上げを強く意識させるもの
・ただしいつも通りという感じでドル円は1ドル151円付近に
・加藤財務相発言には特に反応せず
・安易なドル円ロングは禁物だが、株高、金高は追いやすいと予想

本日のスケジュール(特に重要なイベントは赤字で表示):
前回発言は、直近であれば大きくスタンスが変更される可能性は低いため影響度低
久しぶりの発言、スタンスの変化、中央銀行への影響力などがある場合、相場への影響大

15:00 英)8月英国内総生産(GDP、予想:前月比0.1%)
15:00 英)8月英鉱工業生産(予想:前月比0.2%/前年比▲0.8%)
15:00 英)8月英製造業生産高(予想:前月比0.2%)
15:00 英)8月英商品貿易収支/英貿易収支(予想:220.00億ポンドの赤字/48.05億ポンドの赤字)
18:00 欧)8月ユーロ圏貿易収支(予想:季節調整前91億ユーロの黒字/季節調整済70億ユーロの黒字)
21:15 カナダ)9月カナダ住宅着工件数(予想:25.75万件)
21:30 米)10月米フィラデルフィア連銀製造業景気指数(予想:10.0)
22:00 英)マン英中銀金融政策委員会(MPC)委員、講演
前回発言(2日前):トラス氏失策とEU離脱が脱ポンドに影響、ドルの教訓に
22:00 米)ウォラー米連邦準備理事会(FRB)理事、講演
前回発言(直近):AIによる米経済押し上げ「疑いの余地はない」
22:00 欧)ウンシュ・ベルギー中銀総裁、講演
前回発言(10月時点):ECBの政策運営、金利の「完璧な調整」見つけた
22:00 米)ミランFRB理事、講演
前回発言(直前):米中貿易摩擦再燃で新たな下振れリスク、利下げ急務に
22:00 米)バーFRB理事、講演
前回発言(10月時点):追加利下げに慎重 インフレ上振れリスク注視
23:00 米)ボウマンFRB副議長、講演
前回発言(2日前):FRB、年内あと2回の利下げの見通し
23:00 米)10月全米ホームビルダー協会(NAHB)住宅市場指数(予想:33)
17日00:45 欧)レーン欧州中央銀行(ECB)専務理事兼チーフ・エコノミスト、講演
前回発言(10月時点):ECB、インフレリスクの変化を注視
17日01:00 欧)ラガルドECB総裁、講演
前回発言(2日前):ECBの利下げ終わったとは決して言わない
17日01:00 米)EIA週間在庫統計
17日03:30 英)グリーン英MPC委員、講演
前回発言(3日前):来年3月まで金利据え置き検討を示唆
20カ国・地域(G20)財務相・中央銀行総裁会議(ワシントン、最終日)
国際通貨基金(IMF)・世界銀行年次総会(ワシントン、18日まで)
1001: 以下名無しさんに代わりまして管理人がお伝えします 1848/01/24(?)00:00:00 ID:money_soku

 お疲れ様ですお。

 本日は田村日銀審議委員(タカ派)からのタカ派的な意見でドル円は一時150円台半ばまで円高に。
 利上げを強く肯定するものではあったのだけれど、個人的には発言の根拠となるデータがまだ出ているようには思えず。
 そのため植田日銀総裁は金利据え置きという判断になるのではと感じたお。
 そういった理由や日経平均上昇の影響を受けて、ドル円は再び151円台前半まで復帰。
 加藤財務相発言は一個前の記事にも書いた通り、ほとんど影響が出ていないお。
関連記事:【相場】加藤財務相「為替変動に注意と主張」 1ドル151円付近で推移

pc

document.getElementById(‘kznott2frame’).onload = function() {
try {
const contentHeight = this.contentWindow.document.body.scrollHeight;
this.height = contentHeight;
} catch (e) {
console.error(“error”);
}
};

続きを読む
Source: 稼げるまとめ速報

コメントを残す

メールアドレスが公開されることはありません。 が付いている欄は必須項目です