1: 以下名無しさんに代わりまして管理人がお伝えします 1848/01/24(?)00:00:00 ID:money_soku

2025年10月17日08時30分取得:

fx_1017

nikkei_1017

bitcoin_1017

やる夫今日のポイント:
・地銀リスク再燃、要注意(長くなるので詳細はリンク先にて)
ソース:米国株式市場=下落、ダウ301ドル安 地銀巡る懸念で
当サイトの解説記事:米車部品会社破綻、市場に影 日系含む金融機関に飛び火も
・米中対立、米政府機関閉鎖による懸念も後押し
・一旦円安、株高、仮想通貨高の目線は停止中
・結果金が非常に強い動きへ
関連記事:【相場】金、さらに上値を伸ばし4300ドル台へ 米国で地銀不安再燃

NY市場であった要人発言:

ウォラーFRB理事
・利下げは正しい判断だ
・0.25%ポイントの利下げを実施し、状況を観察してから判断を明確化できる
・この6週間で状況はほとんど変わっていない
・強い成長と雇用のゼロ増加は両立しない
・関税の不確実性とAIが企業の足かせとなっている
・ベッセント財務長官との面談は順調だった短時間で終わった
・トランプ大統領とは話していない今後話すかもわからない

バーキン・リッチモンド連銀総裁
・生産性の伸びが大きく改善
・これが関税によるインフレ圧力を抑える
・企業は値上げに躊躇している
・企業は依然として慎重姿勢を崩していない
・低雇用・低解雇の環境が続いている

ミランFRB理事
・0.25%ポイントの利下げでは、必要な調整速度が鈍っている
・経済はかなり良好な状態にあるが新たなリスクも
・金融政策は引き締め過ぎで制限的過ぎる
・金融政策が長く制限的であればあるほど、下振れリスクは大きくなる

ウンシュ・ベルギー中銀総裁
・欧州経済は回復力を見せている
・ECBはほぼ完璧な仕事をした
・インフレリスクはやや下方へ
・ECBは基本的に良好な状態

マン英中銀委員
・総合インフレは上昇を継続
・インフレ期待を抑制するには引き締めが必要
・下方リスクはあるが、インフレ持続性の証拠も
・インフレ持続性が主要な政策課題
・今後さらなる金融市場の混乱の可能性あり
・貿易転換は現時点ではさほど大きくない
・英国のコスト上昇要因は最低賃金・税金・食品価格
・物価目標と整合的な金利水準から期待値が乖離
・インフレ急騰を無視すべきとの見解には同意しない
・企業が価格面で利益を得るリスクがある
・消費減が物価に影響している証拠はない

植田総裁
・10月会合に向けてもう少し情報収集に当たりたい
・見通しの確度が上がれば、それに応じて金融引き締め調整
・関税の影響の発現が遅れているが、今後出てくるかもしれない
・世界経済は強靱さあるが、引き続き不確実
・米国の経済動向は、ここまでは強靱さ見せている

本日のスケジュール(特に重要なイベントは赤字で表示):
前回発言は、直近であれば大きくスタンスが変更される可能性は低いため影響度低
久しぶりの発言、スタンスの変化、中央銀行への影響力などがある場合、相場への影響大

07:00 米)カシュカリ米ミネアポリス連銀総裁、講演
今回発言:米政府機関閉鎖で経済不透明
08:50 日)対外対内証券売買契約等の状況(週次・報告機関ベース)
15:35 日)内田眞一日銀副総裁、あいさつ

前回発言(10月時点):短観は先行き不透明感後退との見方で改善

18:00 欧)9月ユーロ圏消費者物価指数(HICP)改定値(予想:前年比2.2%)
18:00 欧)9月ユーロ圏HICPコア改定値(予想:前年比2.3%)
18:35 英)ピル英中銀MPC委員兼チーフエコノミスト、講演
前回発言(10月時点):金利設定で「保守的」アプローチ支持、政策微調整は逆効果も
21:30 カナダ)8月対カナダ証券投資
21:45 独)ナーゲル独連銀総裁、講演
前回発言(昨日):次の金利の動きについて示唆するには時期尚早
18日01:00 英)グリーン英中銀金融政策委員会(MPC)委員、講演
前回発言(3日前):今後の追加利下げの可能性高い
18日01:15 米)ムサレム米セントルイス連銀総裁、講演
前回発言(10月時点):労働市場悪化なら追加利下げに柔軟姿勢
18日01:30 英)ブリーデン英中銀(BOE)副総裁、講演
前回発言(2日前):経済影響なければステーブルコイン保有上限を解除
18日02:00 欧)レーン・フィンランド中銀総裁、講演
前回発言(直近):ECBは金利行動に関して完全なフリーハンドを維持している
国際通貨基金(IMF)・世界銀行年次総会(ワシントン、18日まで)
米ウクライナ首脳会談(ワシントン)

1001: 以下名無しさんに代わりまして管理人がお伝えします 1848/01/24(?)00:00:00 ID:money_soku

 おはようございますお。

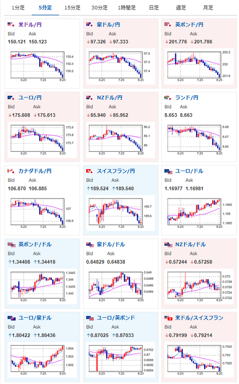
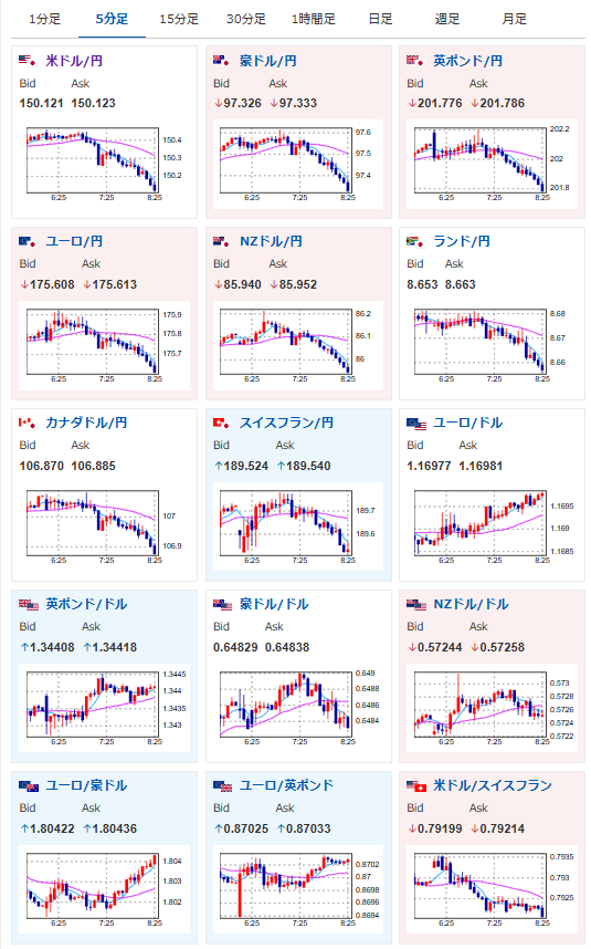
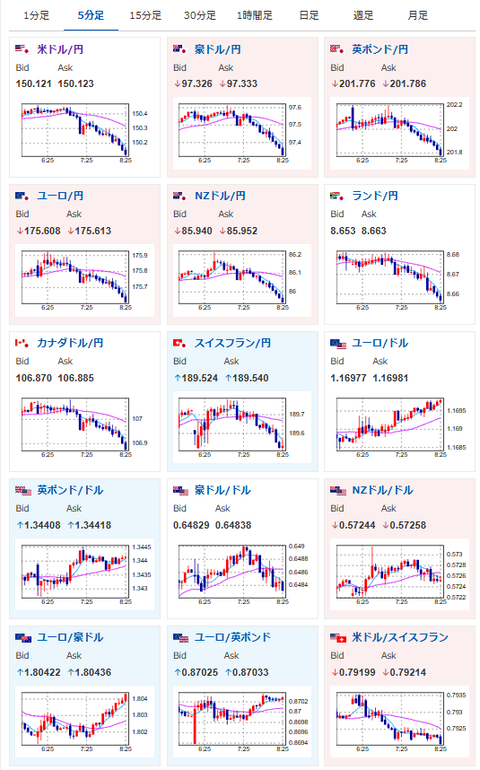
 本日市場は米中対立懸念と地銀リスク再燃でリスク回避の様相。
 リスク回避でドル売り、株売り、仮想通貨売り、金買いの動きとなっているお。
 金のほうは管理人曰く、今でも下落材料が見当たらないとのこと。
 調整でやられないように資金管理には注意して上値追いを継続とのことだお。

 本日注目の要人発言は内田日銀だお。
 昨日の田村日銀はかなりタカ派的な発言を行い、日銀の利上げ期待が高まっていたのだけれど、内田日銀もその方向で同調するのか、それとも利上げは時期尚早と否定するのか。
 10月に発言を行っているので、そこまでスタンスは変化していないのではと予想しているお。

pc

document.getElementById(‘kznott2frame’).onload = function() {
try {
const contentHeight = this.contentWindow.document.body.scrollHeight;
this.height = contentHeight;
} catch (e) {
console.error(“error”);
}
};

続きを読む
Source: 稼げるまとめ速報

コメントを残す

メールアドレスが公開されることはありません。 が付いている欄は必須項目です