1: 以下名無しさんに代わりまして管理人がお伝えします 1848/01/24(?)00:00:00 ID:money_soku

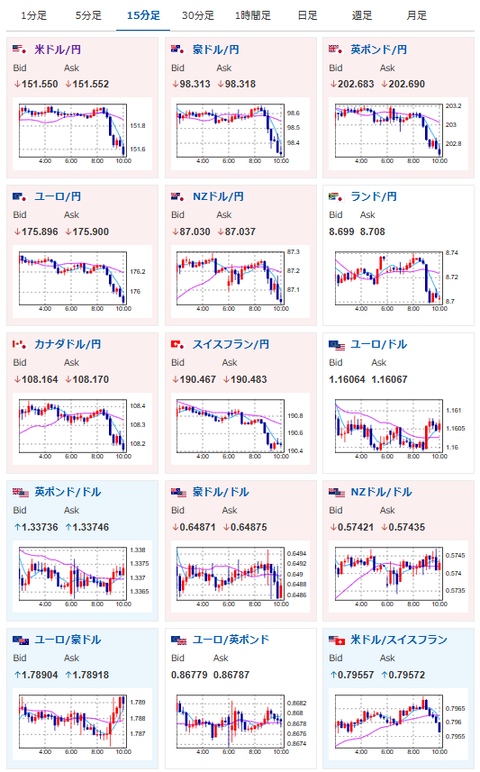
2025年10月22日10時36分取得:

fx_1022

nikkei_1022

bitcoin_1022

やる夫今日のポイント:
・一旦各商品の下げ止まりまで様子見
・ご祝儀ムードの終了で次の材料待ち

今日の予想:
・特に予想に変化なし円安、株高、金高、仮想通貨は様子見中
・米中対立激化には注意

本日のスケジュール(特に重要なイベントは赤字で表示):
前回発言は、直近であれば大きくスタンスが変更される可能性は低いため影響度低
久しぶりの発言、スタンスの変化、中央銀行への影響力などがある場合、相場への影響大

15:00 英)9月英消費者物価指数(CPI、予想:前月比0.1%/前年比4.0%)
15:00 英)9月英CPIコア指数(予想:前年比3.7%)
15:00 英)9月英小売物価指数(RPI、予想:前月比▲0.2%/前年比4.7%)
17:00 南ア)9月南アフリカCPI(予想:前月比0.2%/前年比3.4%)
20:00 米)MBA住宅ローン申請指数
20:00 欧)デギンドス欧州中央銀行(ECB)副総裁、講演
前回発言(10月時点):ECB、銀行資本バッファー削減提案へ 小規模銀行向けに規制簡素化
21:25 欧)ラガルドECB総裁、講演
前回発言(10月時点):インフレリスクの幅は狭まったと認識
23:30 米)EIA週間在庫統計
23日02:00 米)米財務省、20年債入札
インド(ディワリ)、休場

1001: 以下名無しさんに代わりまして管理人がお伝えします 1848/01/24(?)00:00:00 ID:money_soku

 おはようございますお。

 ご祝儀ムードが終了で為替以外はがっつり下げの展開に。
 最終的にはロングに戻したいけれど、現在は下げ止まりになるタイミングを待っているお。
 金価格も大幅に下げたので、一旦ポジションは解消。
 材料出尽くしのため、次の材料が出るタイミングを待っているお。

acha

document.getElementById(‘kznott2frame’).onload = function() {
try {
const contentHeight = this.contentWindow.document.body.scrollHeight;
this.height = contentHeight;
} catch (e) {
console.error(“error”);
}
};

続きを読む
Source: 稼げるまとめ速報

コメントを残す

メールアドレスが公開されることはありません。 が付いている欄は必須項目です