1: 以下名無しさんに代わりまして管理人がお伝えします 1848/01/24(?)00:00:00 ID:money_soku

2025年10月27日08時34分取得:

fx_1027

nikkei_1027

bitcoin_1027

やる夫今日のポイント:
・米中対立懸念は後退、ただしちゃぶ台返しに注意
【詳細はこちら】:対中100%関税「回避」 レアアース規制「1年延期」―米財務長官
・日米財務相会談にも注目

本日のスケジュール(特に重要なイベントは赤字で表示):
前回発言は、直近であれば大きくスタンスが変更される可能性は低いため影響度低
久しぶりの発言、スタンスの変化、中央銀行への影響力などがある場合、相場への影響大

08:50 日)9月企業向けサービス価格指数
トランプ米大統領、訪日(29日まで)
日米財務相会談
16:00 トルコ)9月トルコ失業率
17:15 豪)ブロック豪準備銀行(RBA)総裁、講演
前回発言(10月時点):追加利下げの必要性見極める局面 物価上振れ警戒
18:00 独)10月独Ifo企業景況感指数(予想:88.0)
21:00 メキシコ)9月メキシコ貿易収支
28日00:30 米)米財務省、2年債入札
28日02:00 米)米財務省、5年債入札
ニュージーランド(労働者の日)、休場
東南アジア諸国連合(ASEAN)首脳会議(マレーシア、28日まで)
欧州・英国は26日から冬時間に移行済み
1001: 以下名無しさんに代わりまして管理人がお伝えします 1848/01/24(?)00:00:00 ID:money_soku

 おはようございますお!

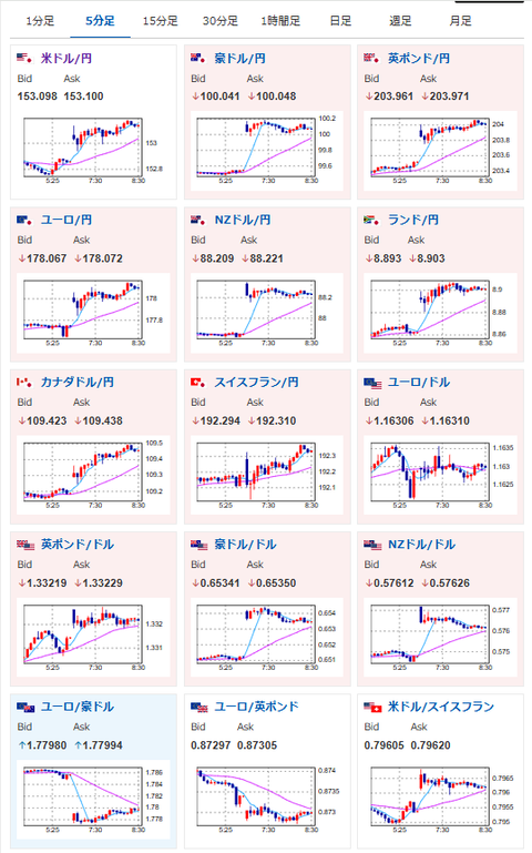
 週明け、ドル円は米中対立懸念の後退に伴い円安に。
 先の記事でも書いた通り、1ドル153円台に乗せているお。
 中国のちゃぶ台返し、日米財務相会談での為替レート指摘が出てくる可能性がある点には注意を。
 要人発言以外のイベントはほとんどない1日だお。

aahub_20250822030007

document.getElementById(‘kznott2frame’).onload = function() {
try {
const contentHeight = this.contentWindow.document.body.scrollHeight;
this.height = contentHeight;
} catch (e) {
console.error(“error”);
}
};

続きを読む
Source: 稼げるまとめ速報

コメントを残す

メールアドレスが公開されることはありません。 が付いている欄は必須項目です