1: 以下名無しさんに代わりまして管理人がお伝えします 1848/01/24(?)00:00:00 ID:money_soku

2025年10月30日21時03分取得:

fx_1030

dau_1030

bitcoin_1030
1001: 以下名無しさんに代わりまして管理人がお伝えします 1848/01/24(?)00:00:00 ID:money_soku

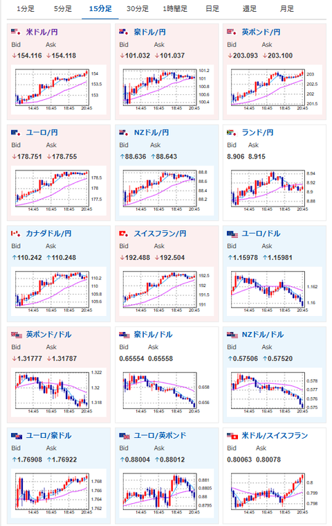
 朝、正午、午後の記事の見通し通り、日銀の12月利上げ期待は後退。(関連記事1、2、3)
 ドル円はさらに進み1ドル154円台にのせてきているお。
 今のところ、この流れを変える材料は出ていないけれど、1ドル154円は企業の想定レートから少しずれてきているため、日本の政府要人からの口先介入に注意が必要だお。

aahub_20250822030007

document.getElementById(‘kznott2frame’).onload = function() {
try {
const contentHeight = this.contentWindow.document.body.scrollHeight;
this.height = contentHeight;
} catch (e) {
console.error(“error”);
}
};

続きを読む
Source: 稼げるまとめ速報

コメントを残す

メールアドレスが公開されることはありません。 が付いている欄は必須項目です