1: 以下名無しさんに代わりまして管理人がお伝えします 1848/01/24(?)00:00:00 ID:money_soku
2025年05月21日19時41分取得:


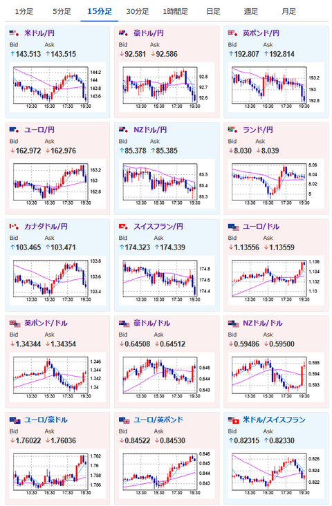
昼の相場記事はこちら:中東懸念、米中関係悪化懸念は特に改善しておらず材料通りな動き継続
【相場】ドル円144円割れ 中東情勢悪化影響、米中関係悪化によりリスク回避の動き https://t.co/9BwNe7KDLG
— まねたん (@kasegerumatome) May 21, 2025
これからのスケジュールは朝の相場記事にて:
【為替相場】イスラエルがイランの核施設を攻撃検討とCNN報じる 円買い、金買い、ビットコインが上昇中
1001: 以下名無しさんに代わりまして管理人がお伝えします 1848/01/24(?)00:00:00 ID:money_soku
相場記事に書いた材料通りの動きで進行中だお。
欧州市場入りにて一旦円買いが一服していたものの、状況は一切変化しておらず再び円買いの動き。
市場の切り替わり時間は値動きが一時的に反転することがあるので、そのタイミング毎にポジションを調整していくのも一つの手だお。

やる夫より:ニュース速報TwitterList、情報収集先などの記事だお
やる夫の投資情報収集先あれこれ(2025年04月10日速報twitterlist更新)
管理人のTwitterでも相場に関して出来る限りお答えしますとのこと
xmにて$10500までボーナス、トレコン開催中とのこと
続きを読む
Source: 稼げるまとめ速報
contents
