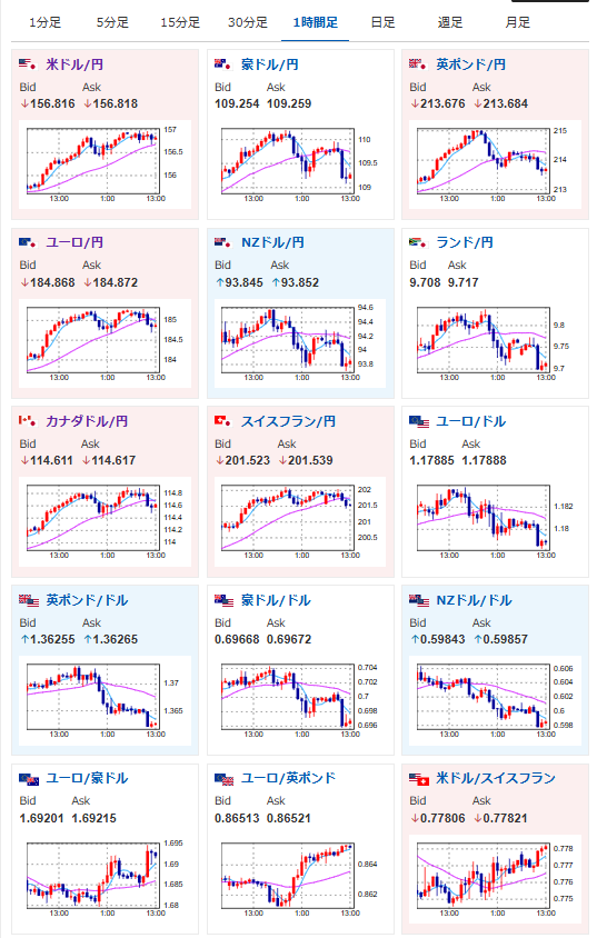
1: 以下名無しさんに代わりまして管理人がお伝えします 1848/01/24(?)00:00:00 ID:money_soku 2026年02月05日13時27分取得: やる夫今日のポイント:・ビッグテック決算懸念強め、ハイテク株から資金流出継続・金は引き続き上目線ではあるものの、荒れた動きが継続・本日BOE、ECB政策金利発表・ベッセント米財務長官の以下の発言でビットコイン急落 「我々は依然として米国債への外国資金の良好な流入と、米国株式への大量の資金流入を確認」 「納税者の資金を使ってビットコインを購入する権限はない」 「関税がインフレを引き起こす可能性があると発言したのは誤り」 本日のスケジュール(特に重要なイベントは赤字で表示):前回発言は、直近であれば大きくスタンスが変更される可能性は低いため影響度低久しぶりの発言、スタンスの変化、中央銀行への影響力などがある場合、相場への影響大 16:00 独)12月独製造業新規受注(予想:前月比▲2.2%/前年同月比1.2%) 16:45 仏)12月仏鉱工業生産(予想:前月比0.2%) 18:30 英)1月英建設業購買担当者景気指数(PMI、予想:42.0) 19:00 欧)12月ユーロ圏小売売上高(予想:前月比▲0.2%/前年比1.6%) 21:00 英)英中銀(BOE)、政策金利発表(予想:3.75%で据え置き) 21:00 英)英中銀MPC議事要旨 21:30 米)1月米企業の人員削減数(チャレンジャー・グレイ・アンド・クリスマス社調べ) 22:15 欧)欧州中央銀行(ECB)定例理事会、終了後政策金利発表(予想:2.15%で据え置き) 22:30 ◎ 前週分の米新規失業保険申請件数/失業保険継続受給者数(予想:21.2万件/185.0万人) 22:45 欧)ラガルドECB総裁、定例記者会見 前回発言(1月時点):ラガルドECB総裁、追加関税によるインフレ影響は限定的(Bloomberg)24:00 米)12月米雇用動態調査(JOLTS)求人件数(予想:720.0万件) 6日00:50 米)ボスティック米アトランタ連銀総裁、講演前回発言(2日前):次期FRB議長、FOMC説得に「難しい舵取り」=アトランタ連銀総裁(Reuters) 6日02:40 米)マックレム・カナダ銀行(中央銀行、BOC)総裁、講演前回発言(1月時点):カナダ中銀総裁「予測外れるリスク高まる」、米政策の不確実性指摘(Reuters) 6日03:00 ブラジル)1月ブラジル貿易収支(予想:49.00億ドルの黒字) 6日04:00 メキシコ)メキシコ中銀、政策金利発表(予想:7.00%で据え置き) 1001: 以下名無しさんに代わりまして管理人がお伝えします 1848/01/24(?)00:00:00 ID:money_soku お疲れ様ですお。 昨日一旦強い上昇ペースに戻したかのように見えた金は、その後再度荒れた動きで下落。 安定した上昇ペースに戻すのには、もう少し時間がかかりそうだお。 本日非常に大きな動きをしているのはビットコイン他仮想通貨だお。 こちらは昨日ベッセント米財務長官の発言がトリガー。 全体的に梯子を外されたような失望感で、価格下落に歯止めがかからなくなっているお。 [アトラス] Atrus 24金 ネックレス 純金 馬 メダル ペンダントトップ メンズ 1/20オンス 造幣局検定刻印 12干支 十二支 24k 2026年 午年 ホース 人気 sn 価格: 119850円 (2026年01月29日調査価格) 割引率: 6% ポイント: 8,390 (7%)pt キャンペーン: 2/2 23:59まで 10,000円以上お買い物等の条件達成でポイントアップ (諸条件あり) 細則を確認 Amazonで見る Powered by 稼げるまとめ速報 [アトラス] Atrus 24金 ネックレス 純金 馬 メダル ペンダントトップ メンズ 1/20オンス 造幣局検定刻印 12干支 十二支 の詳細はこちら document.addEventListener(‘DOMContentLoaded’, function() { var widgets = document.querySelectorAll(‘.ad-widget-unit’); var fallbacks = document.querySelectorAll(‘.ad-fallback-unit’); setTimeout(function() { widgets.forEach((widget, index) => { var fallback = fallbacks[index]; var isFiltered = ( widget.offsetHeight === 0 || widget.offsetParent === null || window.getComputedStyle(widget).getPropertyValue(‘display’) === ‘none’ ); if (isFiltered) { fallback.style.display = ‘block’; } }); }, 150); }); 【エントリーでポイントUP】 【新品】石福金属興業 純金インゴット 10g 選べるキーチェーン/キーホルダー付きペンダントトップ ゴールドバー ingot 24金(69428)価格:350,480円(税込、送料無料) (2026/1/29時点) 楽天で購入 document.getElementById(‘kznott2frame’).onload = function() { try { const contentHeight = this.contentWindow.document.body.scrollHeight; this.height = contentHeight; } catch (e) { console.error(“error”); } }; 続きを読む Source: 稼げるまとめ速報 投稿ナビゲーション 【朗報】アディーレ法律事務所「モームリなくなって退職希望者は不安よな。アディーレ動きます」 会社「ほらよ、今月の給料47万3761円だ」 ワイ「むほほ♥♥♥」